Creeaza.com - informatii profesionale despre


Simplitatea lucrurilor complicate - Referate profesionale unice
Acasa » tehnologie » constructii » instalatii
METODE DE REFRIGERARE

METODE DE REFRIGERARE


METODE  DE REFRIGERARE

1. Refrigerarea cu aer racit

Este una din cele mai utilizate metode de refrigerare, fiind aplicata in special produselor alimentare care au o structura solida: carne, brazeturi, legume, fructe etc.

In principiu, un spatiu de refrigerare cu aer este format dintr-o incinta izolata termic, in interiorul careia se gasesc produsele ce trebuie racite, schimbatoarele de caldura (vaporizatoarele) instalatiei de racire a aerului si un sistem de ventilatie care asigura circulatia aerului in interiorul incintei.



Procesul de refrigerare se poate realiza:

  • discontinuu - spatiul de racire este incarcat cu produsele ce trebuie refrigerate, este inchis si apoi are loc refrigerarea; cand produsele ating temperatura finala, acestea sunt scoase din spatiul respectiv.
  • continuu - spatiul de refrigerare este in mod continuu incarcat pe la un capat cu produsele ce trebuie refrigerate; acestea strabat incinta respectiva, racindu-se, iar cand ajung la capatul opus au temperatura finala impusa si sunt evacuate.
  • semicontinuu - la anumite intervale de timp produsele calde sunt introduse in spatiul de racire si concomitent sunt evacuate produsele refrigerate.

In cazul sistemelor de refrigerare cu functionare discontinua sau semicontinua, temperatura aerului variaza in timpul procesului de racire, acesta fiind mai cald la inceput, pentru ca la sfarsitul procesului temperatura aerului sa fie cu pana 4.100C mai mica decat temperatura finala a produsului.

La sistemele cu functionare continua temperatura aerului este practic constanta, ajungand la valori de -10.-180C. Ca urmare a vitezei mari de racire, temperatura la suprafata produsului este mult mai mica decat in interior; din aceasta cauza, sistemele cu functionare continua functioneaza de obicei in doua faze: in prima faza are loc refrigerarea (folosindu-se aer cu temperatura scazuta), iar in cea de a doua faza are loc egalizarea temperaturii in masa produsului, folosindu-se aer a carui temperatura este relativ apropiata de temperatura finala a produselor (-1.+10C).

Viteza aerului influenteaza durata procesului de refrigerare; astfel, cresterea vitezei de circulatie a aerului conduce la cresterea vitezei de racire si a coeficientului de transfer de caldura. Pe de alta parte, o viteza mai mare a aerului va micsora temperatura la suprafata produsului; ca urmare, schimbul de caldura se va realiza la o diferenta de temperatura mai mica, durata procesului de refrigerare crescand. Avand in vedere si faptul ca o viteza mare a aerului se realizeza cu un consum relativ mare de energie, este rationala limitarea vitezei aerului la valori de pana la 0,3 m/s pentru refrigerarea lenta si de 2.3 m/s pentru refrigerarea rapida. O atentie deosebita trebuie acordata modului de asezare al produselor, astfel incat aerul sa fie distribuit uniform; in caz contrar pot apare zone cu circulatie redusa a aerului, care se vor raci mai greu si care vor conduce astfel la cresterea duratei refrigerarii.

Umiditatea aerului influenteaza pierderile de greutate ale produselor; din acest motiv se prefera ca umiditatea relativa sa fie de 90.95%.

Spatiile de refrigerare pot fi:

  • tunele de refrigerare;
  • camere de refrigerare;

Exista si posibilitatea refrigerarii produselor alimentare in mijloace de transport.

1.1. Tunele de refrigerare

Sunt utilizate pentru refrigerarea rapida; au lungimi de 6..24 m, latimi de 3 sau 6 m si inaltimi de 3,6.4,8 m. Capacitatea unui tunel depinde de dimensiunile acestuia si de natura produselor refrigerate.

Circulatia aerului prin tunel se poate realiza longitudinal, transversal sau vertical.

In fig, 6.3 este prezentata schema de principiu a unui tunel cu circulatie longitudinala a aerului, cu functionare discontinua. Produsele sunt asezate in paletii (4); circulatia longitudinala a aerului in tunel este asigurata de ventilatorul (2). Sicanele (5) au rolul de a distribui cat mai uniform curentii de aer asupra paletilor in care se gasesc produsele ce trebuie refrigerate, iar vaporizatorul (1) este cel ce asigura racirea aerului.

Fig. 6.3 - Tunel cu circulatie longitudinala

1-vaporizator;

2-ventilator;

3-tavan fals;

4-palet;

5-sicane;

6-tava colectare condens.

Fig. 6.4 - Tunel cu circulatie transversala

1-vaporizator; 2-carucior; 3-carenaj; 4-racord evacuare apa.

Fig. 6.5 - Tunel cu circulatie verticala

1-vaporizator cu ventilator; 2-ventilator suplimentar

In fig. 6.4 este prezentat un tunel cu circulatie transversala a aerului, de asemenea cu functionare discontinua; solutia se aplica in cazul tunelurilor cu lungimi mari, la care aplicarea schemei de circulatie longitudinala ar fi neeconomica din punct de vedere al energiei consumate de catre ventilator; ca si la schema precedenta, aerul este vehiculat de catre un ventilator peste vaporizatorul (1) si apoi, prin intermediul carenajului (3), este dirijat catre carucioarele pe care se gasesc produsele ce trebuie racite; umiditatea din aer, condensata pe suprafetele reci ale vaporizatorului, este evacuata prin racordul (4).

Varianta din fig. 6.5 utilizeaza circulatia pe verticala a aerului. Aerul rece care trece peste suprafetele vaporizatorului (1) este dirijat prin canale de aer asupra produselor ce trebuie racite; pentru produsele aflate la distanta mai mare de vaporizator se utilizeaza ventilatorul suplimentar (2). Se asigura astfel o racire mai uniforma a produselor.

In fig. 6.6 este prezentata schema unui tunel de refrigerare cu functionare continua, cu refrigerare in doua faze, in spatii separate. In sectiunea (I) a tunelului aerul are temperaturi de -10.-130C si o viteza medie de circulatie de 1 m/s; aici are loc, timp de 4.5 ore, refrigerarea rapida a produselor transportate cu ajutorul transportorului (6). In sectiunea (II) a tunelului aerul are o temperatura medie de 00C si o viteza de circulatie de 0 m/s, aici avand loc uniformizarea temperaturii in masa produsului, faza ce dureaza 10.15 ore. In ambele zone ale tunelului, aerul este refulat de catre ventilatoare transversal fata de directia de deplasare a produselor. Produsele se deplaseaza continuu dinspre intrarea tunelului catre iesire, un ciclu complet de refrigerare durand 14.20 ore.

Fig. 6.6 - Tunel de refrigerare in doua faze, cu functionare continua

1, 3-ventilatoare;

2, 4-vaporizatoare;

5-tava pentru colectarea apei;

6-transportor;

7-tavan fals;

a-vedere laterala;

b-vedere de sus.

Fig. 6.7 - Tunel de refrigerare cu doua faze si mai multe trepte

1-prima treapta de refrigerare;

2-a doua treapta de refrigerare;

3-zona de uniformizare a temperaturii;

4-transportor;

5-baterii de racire montate in plafon


In cazul tunelului din fig. 6.7, prima faza de refrigerare este impartita in doua trepte: in prima treapta (spatiul 1) temperatura aerului este de -120C, asigurandu-se astfel racirea rapida; in cea de a doua treapta (spatiul 2), temperatura medie a aerului este de -50C. Cea de a doua faza, de uniformizare a temperaturii, se desfasoara in spatiul (3). Functionarea tunelului este de asemenea continua, produsele (caracasele) fiind deplasate in interiorul tunelului cu ajutorul transportorului (4).

Fata de refrigerarea intr-o singura faza, refrigerarea in doua faze asigura pierderi in greutate mai reduse datorita scaderii rapide a temperaturii la suprafata, precum si o reducere a incarcaturii microbiene, deci o durata de conservare mai indelungata. Pe de alta parte, refrigerarea in doua faze necesita puteri frigorifice mai mari. In cazul refrigerarii in doua faze trebuie sa se evite scaderea temperaturii sub punctul de congelare deoarece decongelarea ulterioara, care ar apare in zona de uniformizare a temperaturii, va conduce la modificari ale calitatii produsului.

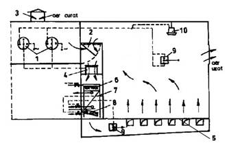
Exista si variante la care refrigerarea in doua faze are loc in acelasi spatiu; in acest caz tunelul functioneaza discontinuu sau semicontinuu. Spatiul de refrigerare (gol) este racit cu aer la -10.-150C, dupa care ventilatoarele sunt oprite si sunt introduse produsele calde; pe parcursul acestui proces, temperatura urca pana la aproximativ -50C. Dupa umplerea tunelului, ventilatoarele sunt din nou pornite si in 2.3 ore temperatura scade la aproximativ -120C. Uniformizarea temperaturii in masa de produs se realizeaza oprind circulatia fortata a aerului, produsele fiind lasate in tunel pana la 16 ore. La aplicarea acestei metode mai multe tuneluri sunt grupate intr-o cladire comuna; sistemul de racire este central  (racitorul 2, fig. 6.8) si se conecteaza pe rand cu fiecare tunel de racire, prin intermediul canalelor de aer (3). Racitoarele individuale (5), cu putere frigorifica mai mica, asigura definitivarea procesului de refrigerare.

Fig. 6.8 - Sistem de refrigerare rapida in doua faze, in acelasi spatiu, cu racire centralizata

1-ventilator;

2-racitor de aer;

3-canale pentru aer;

4-trapa;

5-racitor de tavan;

A, B, C, D-tunele de refrigerare.

1.2. Camere de refrigerare

Camerele de refrigerare sunt spatii in care racirea este mai lenta decat in tunelele de refrigerare; dupa refrigerarea produselor, acestea se pot utiliza si pentru depozitarea produselor racite. Dimensiunile acestora variaza intre 12x12 m2 si 18x36 m2, avand inaltimi de pana la 7.8 m (capacitate de 200.800 t). Viteza aerului in interiorul camerei nu depaseste 0 m/s, ceea ce face ca racirea sa fie mai lenta.

Circulatia aerului se realizeza prin canale de aer; din acest punct de vedere, exista camere de refrigerare cu doua canale de aer sau cu un singur canal de aer.

In fig. 6.9 este prezentata o camera de aer cu doua conducte de aer; acestea sunt situate de o parte si de alta a stivei de produse; aerul rece refulat prin conducta (4) trece peste produsele ce trebuie racite si este apoi preluat prin conducta (1); ventilatorul (2) trimite aerul incalzit peste suprafetele reci ale bateriei de racire (3). Conducta de refulare are orificii pentru iesirea aerului in partea inferioara, in timp ce orificiile de aspiratie din conducta (1) se gasesc pe fata laterala; se asigura astfel o circulatie optima a aerului printre produsele ce trebuie racite.

La camerele frigorifice cu un singur canal (fig. 6.10), distributia aerului rece se realizeaza prin canalul ramificat (1), iar aerul incalzit este aspirat prin gurile (2), executate in peretii camerei si prevazute cu jaluzele pentru dirijarea curentului de aer.

Fig. 6.9 - Camera de refrigerare cu doua canale de aer

1-conducta aspiratie;

2-ventilator;

3-baterie de racire;

4-conducta de refulare

Fig. 6.10 - Camere de refrigerare cu un canal de aer

1-canal de refulare;

2-guri de aspiratie a aerului;

3-baterie de racire si ventilator;

4-produse.

La alte variante constructive, aerul este refulat prin canale efectuate in podea (5, fig. 6.11). La solutia din figura aerul poate fi partial recirculat, o parte din aerul din camera fiind refulata in exterior, in timp ce restul este amestecat cu aerul proaspat aspirat prin racordul (3).

In loc sa se foloseasca o singura baterie de racire pentru intreaga camera de refrigerare, uneori se utilizeaza si camere prevazute cu racitoare multiple, carcasate si prevazute cu ventilatoare proprii (fig. 6.12); pentru a uniformiza distributia aerului in interiorul camerei, aceasta este prevazuta si cu ventilatoarele auxiliare (3), care asigura circulatia aerului din incapere fara ca acesta sa fie trecut peste suprafetele de racire.

La camerele de refrigerare de dimensiuni mici, racitoarele de aer sunt prevazute cu ventilatoare centrifugale (4, fig. 6.13), care refuleaza aerul in spatiul de racire prin intermediul ajutajelor (5); distanta maxima pana la care poate ajunge curentul de aer refulat de catre ventilatoare nu depaseste 6.7 m.

Fig. 6.11- Camera de refrigerare cu refularea aerului prin podea

1-comanda ventilatoare;

2-admisie aer recirculat;

3- admisie aer proaspat;

4-ventilator;

5-canale refulare aer;

6-duze decongelare;

7-vaporizator;

8-tava colectare condens;

9-termostate-10-umidificator.

Fig. 6.12 - Camera de refrigerare cu racitoare multiple si ventilatoare suplimentare

1-racitor; 2, 3-ventilatoare.

Fig. 6.13 - Camera de refrigerare cu ventilatoare centrifugale

1-carcasa racitorului;

2-gura de aspiratie a aerului;

3-vaporizator;

4-ventilator centrifugal;

5-ajutaj de refulare.

2. Refrigerarea cu agenti intermediari

Agentul intermediar utilizat pentru racire poate fi:

  • apa obisnuita, aflata la o temperatura de +0,5..20C;
  • apa de mare sau solutie apa - Na Cl, cu temperatura de -2.00C.

Metoda se utilizeaza in special pentru refrigerarea pestelui si a pasarilor, dar si a unor produse vegetale; racirea se poate realiza prin:

  • imersie;
  • stropire;
  • mixt

Instalatiile utilizate pot fi cu functionare continua sau discontinua; in apa de racire se adauga si substante dezinfectante, iar atunci cand racirea se realizeaza prin imersie, apa trebuie reimprospatata periodic. Viteza de racire este mult mai mare decat in cazul refrigerarii cu aer (durate de racire cuprinse intre 15 si 135 min, in functie de tipul produsului) si se evita pierderile de greutate. Apa utilizata poate fi racita cu ajutorul unei instalatii frigorifice sau cu gheata.

In fig. 6.14 este prezentata schema unei instalatii de racire prin imersie a carnii de pasare; carnea este deplasata prin bazinul (5) cu ajutorul transportorului (3), prevazut cu palete pentru antrenare. Viteza de deplasare a transportorului poate fi modificata, astfel incat sa se obtina timpii necesari pentru refrigerarea carcaselor de pasare. Elevatorul (4) asigura scoaterea produselor din bazin. Apa este racita cu ajutorul unei instalatii frigorifice, iar temperatura este mentinuta in jurul valorii de 00C prin adaugarea de gheata maruntita, din generatorul (1).

Fig. 6.14 - Refrigerarea pasarilor prin imersie, folosind gheata pentru racire

1-generator de fulgi de gheata; 2-palete; 3-transportor; 4-elevator; 5-bazin.

Fig. 6.15 - Instalatie de racire a pasarilor prin imersie, cu instalatie frigorifica

1-canal de vehiculare a apei racite; 2-produse; 3-bazin pentru apa; 4-transportor inclinat; 5-sistem de actionare a transportorului; 6-plan inclinat; 7-transportor; 8-masa ambalare; 9-vaporizator;

10-izolatie termica; 11-pompa; 12-conducta.

La schema din fig. 6.15, refrigerarea carcaselor de pasare se realizeaza de asemenea prin imersie, dar deplasarea acestora prin canalul (1) este asigurata de curentul de apa creat de catre pompa (11). Apa este racita bazinul (3), situat la capatul canalului pentru apa, de catre vaporizatorul (9) al unei instalatii frigorifice. Apa rece este apoi preluata de catre pompa (11) si trimisa prin conducta (12) catre capatul din stanga al jgheabului (1); curentul de apa rece creat realizeaza deplasarea produselor.

Instalatia din fig. 6.16 este utilizata pentru racirea pestelui, fiind montata pe nava de pescuit oceanic. Refrigerarea se realizeaza cu ajutorul apei de mare racite la -2. -10C; racirea apei are loc in bazinul (1, fig. 6.16a), in care se gaseste vaporizatorul instalatiei frigorifice. Apa rece este trimisa de catre pompa (2) in racitorul tubular (3). Racitorul este prevazut cu duzele (2, fig. 6.16b), montate tangential, care asigura o curgere turbulenta a apei in interiorul racitorului; se realizeaza astfel intensificarea schimbului de caldura, iar procesul de refrigerare dureaza 5.6 minute.

Fig. 6.16 - Refrigerarea pestelui in racitoare tubulare

a-schema instalatiei;

1-bazin de racire a apei;

2-pompa;

3-racitor tubular;

b-sectiune prin racitorul tubular;

1-spatiu pentru peste;

2-duze;

3-camera inelara.

Aparatul din fig. 6.17 este prevazut cu un transportor cu racleti (6), care are rolul de a asigura deplasarea pestilor in interiorul bazinului (7), in care se afla apa de mare racita; prin modificarea vitezei transportorului, durata refrigerarii poate fi reglata intre 5 si 7 minute, in functie de specia de pesti si de marimea acestora.

Incarcarea si descarcarea pestilor se realizeaza prin ecluzele cu sertare rotative (5) si respectiv (2). Apa de mare este vehiculata cu ajutorul pompei (1), iar vaporizatorul (3) asigura racirea acesteia.

Instalatia din fig. 6.18 realizeaza refrigerarea pestilor prin aspersiune, fiind formata din benzile transportoare suprapuse (3), (7) si (9). Pestii sunt incarcati in gura de alimentare (4) si, pe parcursul traseului catre transportorul de descarcare (2), sunt stropiti prin duzele (6) cu apa racita.

Apa este colectata in tava (1), fiind apoi recirculata catre instalatia de racire.

3. Refrigerarea cu gheata de apa

Metoda se utilizeaza in special pentru refrigerarea pestelui si a unor legume, care impun ca suprafata lor sa fie mentinuta in stare umeda un timp mai indelungat.

 

Fig. 6.17 - Instalatie de refrigerare continua a pestelui

1-pompa;

2-ecluza descarcare;

3-racitor apa;

4-conducta;

5-ecluza incarcare;

6-transportor;

7-bazin pentru apa de racire.

Fig. 6.18 - Instalatie de refrigerare a pestelui prin aspersiune

1-tava de colectare a apei;

2-transportor pentru pesti refrigerati;

3, 7, 9-benzi transportoare;

4-buncar alimentare;

5-conducta;

6-duza;

8-dispozitiv de ghidare.

 

Gheata utilizata in aceste instalatii se obtine:

  • in masini de produs gheata sub forma de solzi sau cilindri;
  • prin maruntirea blocurilor de gheata;
  • prin brichetarea zapezii.

Pentru intensificarea schimbului de caldura dintre produse si gheata, bucatile de gheta trebuie sa aiba dimensiuni cat mai mici.

In fig. 6.19 este prezentata schema de functionare a unei masini de produs gheata sub forma de solzi; aceasta este formata dintr-un cilindru rotativ (1), prin interiorul caruia circula agentul intermediar racit. Partea inferioara a cilindrului este scufundata in apa; temperatura scazuta a suprafetei cilindrului face ca apa sa inghete pe suprafata exterioara a acestuia. Placa inclinata (2) asigura desprinderea ghetii de pe suprafata cilindrului.

Fig.  6.19 - Schema instalatiei pentru producerea ghetii sub forma de solzi

1-cilindru rotativ;

2-placa inclinata;

3-rola;

4-apa;

5-manta exterioara;

6-strat de gheata.

Fig. 6.20 - Instalatie pentru incarcarea lazilor cu gheata sub forma de fulgi

1-dispozitiv de alimentare cu fulgi de gheata;

2-cos alimentare;

3-alimentator pentru gheata;

4-palnie de descarcare;

5-clapeta;

6, 8-transportoare;

7-lazi cu legume.

Produsele refrigerate prin acesta metoda sunt preambalate in lazi de lemn, in care se adauga gheata; in fig. 6.20 este prezentata o linie mecanizata pentru refrigerarea legumelor prin incarcarea lazilor cu fulgi de gheata.

Refrigerarea cu gheata a pestilor se realizeaza in lazi, bazine sau chiar direct in cala vasului de pescuit; pestii si gheata se aseaza in straturi succesive, primul si ultimul strat continand gheata.

4. Refrigerarea in aparate cu perete despartitor (schimbatoare de caldura)

Aceasta metoda se aplica produselor alimentare in stare lichida (lapte, smantana, bere, vin, sucuri etc.). In principiu, peretele despartitor separa materialul ce trebuie racit de agentul de racire; agentul de racire poate fi un agent frigorific sau un agent intermediar.

Dupa modul de functionare, aparatele cu perete despatitor pot fi cu functionare discontinua sau cu functionare continua; ca urmare se utilizeaza urmatoarele tipuri de schimbatoare de caldura:

1. Cu functionare discontinua

  • rezervoare cu pereti dubli, la care agentul de racire circula prin spatiul dintre peretele exterior si cel interior, in timp ce materialul de racit se incarca in spatiul interior;
  • rezervoare cu serpentina, la care agentul de racire circula printr-o serpentina aflata in interiorul rezervorului;

2. Cu functionare continua

  • schimbatoare de caldura cu placi (vezi si 3.7.1.1);
  • schimbatoare de caldura multitubulare;
  • schimbatoare de caldura cu tevi coaxiale;
  • aparate cu stropire exterioara.

Fig. 6.21 prezinta constructia unui rezervor de refrigerare cu serpentina, folosit in industria sucurilor, care asigura odata cu racirea si introducerea bioxidului de carbon.

Sucul intra in rezervorul (1) prin racordul (3); sepentina (5) este de fapt vaporizatorul instalatiei frigorifice ce asigura refrigerarea. Prin racordul (2) se introduce bioxid de carbon in masa de suc aflata in rezevor.

In fig. 6.22 este prezentata constructia unui racitor multitubular s36t; produsul care trebuie racit circula prin interiorul tevilor (6), in timp ce agentul de racire (apa cu temperatura de 0.10C) circula prin spatiul intertubular (4). Intregul schimbator de caldura este izolat termic fata de exterior cu ajutorul izolatiei (5).

Schimbatorul de caldura din fig. 6.23 este de tipul cu tevi coaxiale, fiind utilizat pentru refrigerarea mustului sau a sucurilor. Produsul care trebuie racit circula prin interiorul tevii (4), care la exterior este racita de agentul care circula prin tevile (3). Schimbatorul are o constructie modulara, suprafata de schimb de caldura putand fi modificata prin adaugarea sau scoaterea modulelor.

Fig. 6.21 - Rezervor de racire cu serpentina

1-rezervor;

2-racord pentru introducerea CO2;

3-racord intrare suc;

4, 6-racorduri pentru agent frigorific;

5-serpentina;

7-racord de iesire a sucului.

Fig.  6.22 - Schimbator de caldura multitubular

1, 7-racorduri agent racire;

2-capac;

3, 8-racorduri produs refrigerat;

4-spatiu intertubular;

5-izolatie termica;

6-tevi.

Fig. 6.23 - Schimbator de caldura cu tevi concentrice

1, 5-racorduri agent de racire;

2,6-racorduri produs de refrigerat;

3-teava pentru agentul de racire;

4-teava pentru produsul refrigerat.





Politica de confidentialitate


creeaza logo.com Copyright © 2026 - Toate drepturile rezervate.
Toate documentele au caracter informativ cu scop educational.